In dieser Zeit können wir nur sehr verzögert Tickets bearbeiten. Gerne kannst du aber die Suchfunktion nutzen.

Seit Version 2.3.0 bietet das Plugin die Möglichkeit, Server-Events in Echtzeit zu loggen und sich die Ergebnisse in einer graphisch aufbereiteten Übersicht im Backend anzeigen zu lassen. Dazu wurde ein neuer Tab "Log" im Backend des Plugins angelegt.
INHALTSVERZEICHNIS

Der CAPI Event-Log ermöglicht einen Überblick über alle ausgelösten Events in Deinem Shop. Sobald das Event-Logging aktiviert ist werden alle auftretenden Events geloggt und Status-Informationen dazu gespeichert. Das Event-Logging kann ganz einfach über das Anklicken der Checkbox aktiviert/deaktiviert werden.
Achtung: Sobald das Event-Logging aktiviert ist, kann dies zur Beeinträchtigung der Performance des Shops führen. Dies liegt daran, dass jeder auftretende Event in der Datenbank gespeichert wird. Je nach Einstellungen können dies mehrere Events pro Seitenaufruf sein.
Während das Logging aktiviert ist erscheint zusätzlich ein Warnhinweis im Backend. Zusätzlich ist Anzahl der geloggten Events insgesamt auf maximal einhunderttausend Einträge begrenzt und sobald Einträge vorhanden sind, können diese jederzeit über den "Log zurücksetzen"-Button wieder gelöscht werden. Die Anzahl der geloggten Events kann anhand des darunterliegenden Eingabefelds weiter begrenzt werden.

Im Folgenden wird die Datenübersicht erklärt und dabei genauer auf die verschiedenen Statistiken eingegangen.

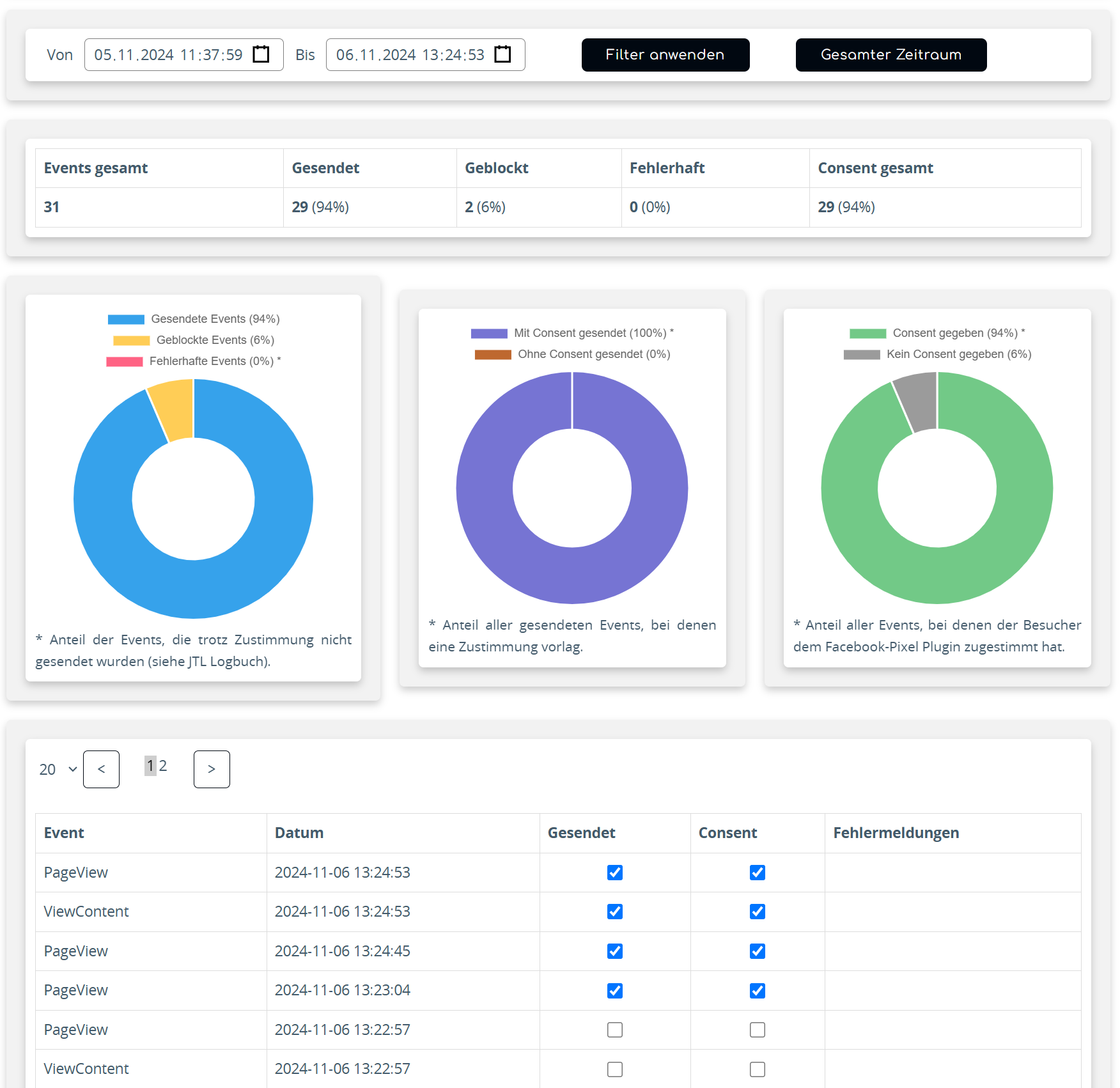
1. Filter
Mithilfe des Filters kann ein Zeitraum für die angezeigten Events gewählt werden.
Möchte man beispielsweise nur die letzten fünf Minuten betrachten, gibt man dies über die Zeitauswahl an und klickt auf "Filter anwenden". Nun werden die Daten anhand der Events innerhalb dieser Zeitspanne neu berechnet.
Um Dir wiederum alle geloggten Events anzeigen zu lassen klicke auf "Gesamter Zeitraum".
2. Tabelle
Die Tabelle fasst die geloggten Daten kurz und übersichtlich zusammen. Dabei wird in den Spalten unterschieden zwischen:
- Events gesamt: Anzahl aller ausgelösten Events, unabhängig davon, ob diese an Facebook übermittelt wurden oder nicht. (vorausgesetzt der Event-Typ ist für die Conversion API im Backend-Tab "Events" aktiviert)
- Gesendet: Anzahl der Events, die mittels CAPI an Facebook übertragen wurden, sowie deren prozentualen Anteil an den Events insgesamt.
- Geblockt: Anzahl der Events, welche aufgrund fehlender Zustimmung nicht gesendet wurden. Wichtig: Dieses Feature funktioniert derzeit nur mit dem JTL Consent-Manager und dem EU-Cookie Plugin.
- Fehlerhaft: Anzahl der Events, die nicht an Facebook übertragen werden konnten. Falls Facebook hierbei mit einer Fehlermeldung antwortet, oder ungültige Parameter gemeldet werden, so wird ein Eintrag im Logbuch des Shops angelegt, der diese Informationen wiedergibt. (Log-Level: Debug)
- Consent gesamt: Anzahl der gegebenen Zustimmungen zu Facebook Pixel innerhalb des geloggten Zeitraums.
3. Diagramme
Hier werden die ermittelten Daten graphisch aufbereitet.
Dabei umfasst das erste Diagramm die Gesamtzahl der Events aus der Tabelle, aufgeteilt nach deren Sendestatus.
Das mittlere Diagramm erweitert die Informationen der Tabelle. Hier wird der Anteil der gesendeten Events angezeigt, die mit bzw. ohne Zustimmung gesendet wurden, da die CAPI gemäß der Plugineinstellung auch ohne Zustimmung genutzt werden kann.
Das dritte Diagramm zeigt das Verhältnis der Events, bei denen eine Zustimmung vorlag, zu jenen, bei denen keine Zustimmung gegeben wurde.
4. Detaillierte Tabelle
Diese Tabelle bietet eine detaillierte Übersicht über die einzelnen Events und deren Status. Sollte ein Fehler auftreten, wird dieser ebenfalls in der Tabelle angezeigt.
Tags: